Using AI and ML for network monitoring insights with Site24x7

Start 30-day free trial Try now, sign up in 30 seconds

Networks are the backbone of Industry 4.0—fast, resilient, reliable, and predictable connectivity is critical. But modern networks are complex. Devices scale dynamically, SD-WAN paths reroute automatically, and traffic patterns fluctuate with workloads and automated processes. Traditional monitoring methods, based on static thresholds, struggle to provide meaningful visibility. Alerts trigger too early, too late, or not at all.

AI and ML solve this challenge. By learning what normal looks like for each device, interface, and flow, Site24x7 turns raw metrics into actionable insights. Network administrators can detect anomalies, forecast utilization, and plan capacity proactively—keeping critical industrial operations running smoothly.

Why AI and ML matter for monitoring networks

Static thresholds are insufficient for both industrial and organizational networks, where traffic can spike unpredictably due to automated processes, production deployments, batch transfers, or even robotics communications. AI and ML provide context-aware monitoring:

  • Dynamic thresholds and anomaly detection: Highlight deviations from learned patterns rather than fixed limits and adjust thresholds automatically to changing conditions.
  • Forecasting: Predicts future utilization to prevent congestion or downtime.

These capabilities reduce alert noise and let administrators focus on actionable issues that impact production and operational continuity.

How Site24x7 applies AI and ML

Site24x7’s AIOps engine combines time-series modeling, anomaly detection, and forecasting to provide operationally meaningful insights.

Anomaly detection

Monitored metrics include:

  • Network devices: Response time, CPU %, memory %, interface traffic (ifInOctets, ifOutOctets), errors (ifInErrors, ifOutErrors), and discards
  • NetFlow devices: Tx/Rx volumes, flow counts, and top talkers
  • Agentless servers: CPU %, memory %, disk usage %, and response time
  • Meraki security devices: Packet loss and response time

Anomalies are categorized as:

  • Info: A minor deviation, often self-correcting.
  • Likely: An emerging trend that may need attention.
  • Confirmed: A sustained deviation affecting performance.

Domain scoring correlates anomalies across related devices, interfaces, and flows. For example, simultaneous spikes across multiple devices may indicate a power system or uplink issue rather than isolated sensor misbehavior.

Forecasting

Forecasting predicts future values for metrics such as Tx Utilized %, helping administrators:

  • Anticipate saturation points for critical interfaces.
  • Plan bandwidth upgrades or load redistribution.
  • Align network capacity with production schedules and automated workloads.

Forecasts are displayed alongside actual trends for immediate operational insights.

Integration and workflow context

AI and ML insights integrate seamlessly into network monitoring workflows.

Dashboards and visualization

  • Unified view of devices, interfaces, and flows
  • Color-coded anomalies (Info, Likely, Confirmed) for immediate context
  • Correlation of related anomalies to pinpoint systemic issues
  • Overlay of historical trends with expected behavior for faster interpretation
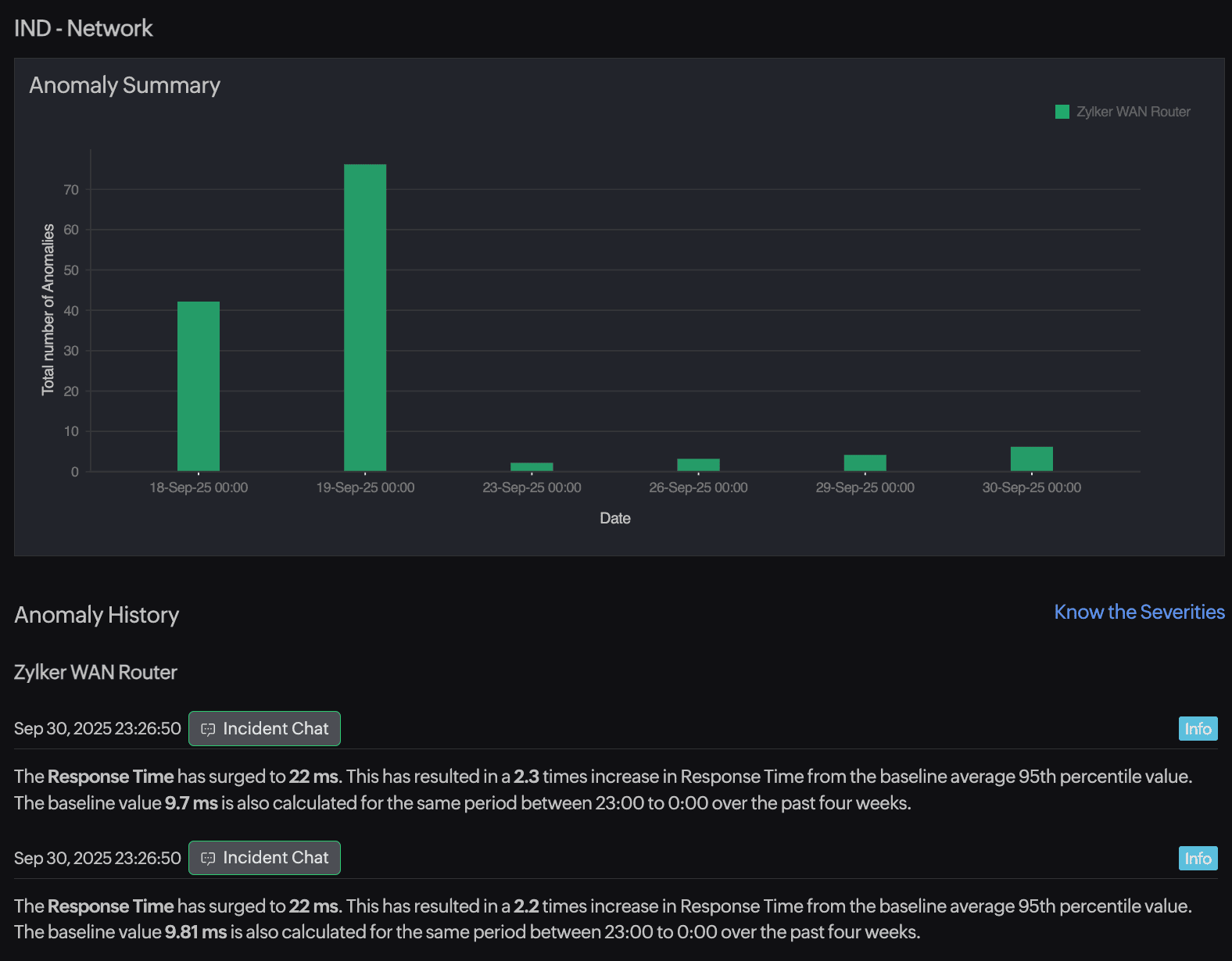
Anomaly Summary Dashboard

Alerts and notifications

  • Automated alerts via email, SMS, and push notifications
  • Severity prioritized using domain scoring
  • Custom actions to trigger scripts, tickets, or escalation workflows
Alerts and notifications

Reporting and analysis

  • Anomaly dashboard: Chronological view of deviations with severity and duration
  • Forecast reports: Predict trends for metrics like Tx Utilized %
  • Drill-down views for device-level and interface-level analysis
Reporting and analysis

Operational workflow integration

  • Zia-based dynamic thresholds automatically adapt to traffic patterns.
  • Maintenance windows and scheduled events can be excluded to prevent false alerts.
  • Insights feed directly into ticketing and incident management for structured response.

End-to-end example workflow:

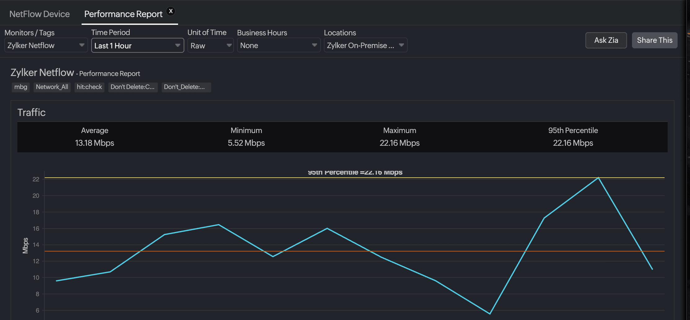
  • A NetFlow interface shows a spike in Tx Utilized %.
    NetFlow
  • Site24x7 classifies the deviation as Likely.
    Network Anomaly Dashboard NetFlow
  • An alert is sent to the network operations team.
    Network Anomaly Dashboard NetFlow
  • Reports indicate the interface will exceed capacity in 24–48 hours.
    Network Performance Report
  • Administrators reroute traffic and plan bandwidth adjustments proactively.

Real-world use cases

Prevent interface congestion

Scenario: In a manufacturing unit, automated robotic devices trigger peak traffic at scheduled intervals, causing interface saturation.

How Site24x7 helps:

  • Dynamic thresholds: Zia-based thresholds adapt to normal traffic peaks.
  • Anomaly detection: The solution flags unexpected deviations outside scheduled events.
  • Forecasting: It projects future Tx Utilized % to proactively plan upgrades or reroute traffic.

Outcome: Interfaces remain stable, production systems maintain throughput, and false alerts are minimized.

Detect unusual traffic patterns

Scenario: Mid-shift spikes in NetFlow Tx Volume coincide with unusual application behavior or unauthorized device activity.

How Site24x7 helps:

  • The solution tracks NetFlow metrics and detects deviations from expected baselines.
  • It correlates anomalies across multiple devices to identify systemic issues.
  • It analyzes historical context to differentiate normal operational spikes from abnormal behavior.

Outcome: Administrators can quickly respond to anomalies before they impact production or safety-critical systems.

Monitor device health trends

Scenario: A branch router supporting industrial IoT (IIoT) sensors shows gradual CPU and memory growth over several days.

How Site24x7 helps:

  • Anomaly detection: The solution highlights Likely deviations in CPU, memory, and response time.
  • Forecasting: It projects when thresholds may be exceeded, providing early warning.
  • Correlation: It checks related devices to identify upstream load or systemic network stress.

Outcome: Maintenance and capacity upgrades can be scheduled proactively, reducing unplanned downtime.

Step-by-step: Enabling AI and ML in Site24x7

  • Verify device discovery: Ensure all devices and interfaces are added via SNMP or API.
  • Check anomalies: Navigate to Home > Zia Anomaly Dashboard, and view anomalous instances.
  • Configure dynamic thresholds: Use Zia-based thresholds to adapt alerts automatically.
  • View forecasts: Open your required network devices and view the forecast for metrics such as Tx Utilized %.
  • Analyze and refine: Monitor anomalies, exclude scheduled maintenance windows, and retrain models to improve accuracy.

Seasonality awareness in network insights

Not every network fluctuation signals trouble. Many are part of predictable, recurring patterns that reflect how a business operates, such as daily production surges, weekly data syncs, or month-end processing peaks. In industrial environments, these patterns often follow the rhythm of plant schedules, shift rotations, and operational cycles.

Site24x7’s AI and ML models are designed to recognize these seasonal behaviors. Instead of treating every spike as an anomaly, the system learns what “normal” looks like for your network throughout the day, week, or year. This ensures that monitoring remains aligned with real-world operations, rather than static rules.

How it works

  • Pattern recognition: Site24x7 analyzes historical data to understand when and how traffic typically fluctuates.
  • Context-aware detection: If bandwidth consistently peaks every morning when production ramps up, the system learns to expect it.
  • Adaptive thresholds: Thresholds automatically adjust to account for seasonal highs and lows, preventing unnecessary alerts.

Why it matters for organizational networks

Industrial and organizational environments often have highly predictable network usage cycles:

  • Traffic surges during shift changes or production ramp-ups.
  • Utilization dips during planned maintenance or downtime.
  • NetFlow variations tied to fiscal or procurement cycles.

By understanding these patterns, Site24x7 ensures that alerts are relevant and context-aware. Network teams don’t waste time chasing known fluctuations; instead, they’re alerted only when behavior truly deviates from the expected pattern.

Example:

At a manufacturing site, the network traffic volume spikes by around 40% every Monday morning when new batch orders sync with the ERP system. After observing this for a few weeks, Site24x7 learns the trend and stops flagging it as an anomaly. But if the spike suddenly jumps to 60%, the system detects that as unusual and alerts the team before it impacts operations.

How Site24x7 helps

Site24x7 transforms network monitoring for industrial operations:

  • Adaptive anomaly detection and dynamic thresholds: Detect deviations across devices, interfaces, and flows.
  • Forecasting: Predict utilization trends for proactive capacity planning.
  • Correlation and domain scoring: Prioritize the most impactful issues while reducing noise.
  • Unified dashboards: Visualize anomalies, forecasts, and trends in one interface.

Administrators gain actionable insights, maintain high availability, and ensure organizational networks support Industry 4.0 demands.

Proactive network monitoring with AI and ML

Industrial and operational networks require monitoring that adapts to automation, IIoT, and complex workloads.

Site24x7 empowers network administrators to move from reactive firefighting to proactive network monitoring, ensuring reliability, security, and operational efficiency across modern network environments.